Check your input streams quality with Retroview — Flussonic’s monitoring service
Are viewers reporting pixelated videos, audio synchronization issues, or playback errors? Before assuming it's faulty equipment, consider checking the quality of your incoming streams.
Approximately one-third of video sources reaching our clients' servers have noticeable issues affecting viewer experience. These problems can typically be identified and resolved through proactive input stream monitoring.
Flussonic’s Retroview servoice provides stream monitoring capabilities. In this article, we’ll break down how to analyze monitoring reports and apply insights to resolve typical streaming issues.

Activating input stream monitoring
To start monitoring your streams, first enable the collection of statistical data. This allows the stream analyzer to function.
Then, navigate to the input monitoring section, where you'll find a dashboard highlighting errors in your incoming streams.

Understanding the dashboard
The dashboard provides an overview of key metrics:
- Current source quality: how many sources are offline or experiencing critical issues.
- Total incoming bitrate: total bandwidth used by your incoming streams.
- Channels with most issues: highlights the 20 most problematic channels.
- Detailed channel insights: includes transport stream errors and DVR recording issues.
Evaluating stream health
To clearly understand your streams' health, select a timeframe—typically the past 2-3 days—to identify recurring issues effectively.
Initially, the dashboard shows your total incoming bitrate and highlights problematic sources, making it easy to assess the urgency of potential issues.
If multiple channels are labeled offline or "bad," your viewers might currently experience severe disruptions or no access.

Channel-specific details are presented in descending order of severity. Ideal channel performance appears uniformly green. Different colors indicate varying frequencies of errors per second, and missing segments indicate periods when channels were offline.
In problematic scenarios, such as surveillance camera streams, widespread errors are common.

Channel-specific analysis
To examine detailed channel issues, select the problematic channel and click Stream Details. This reveals comprehensive error statistics, including types, frequency, and error locations.

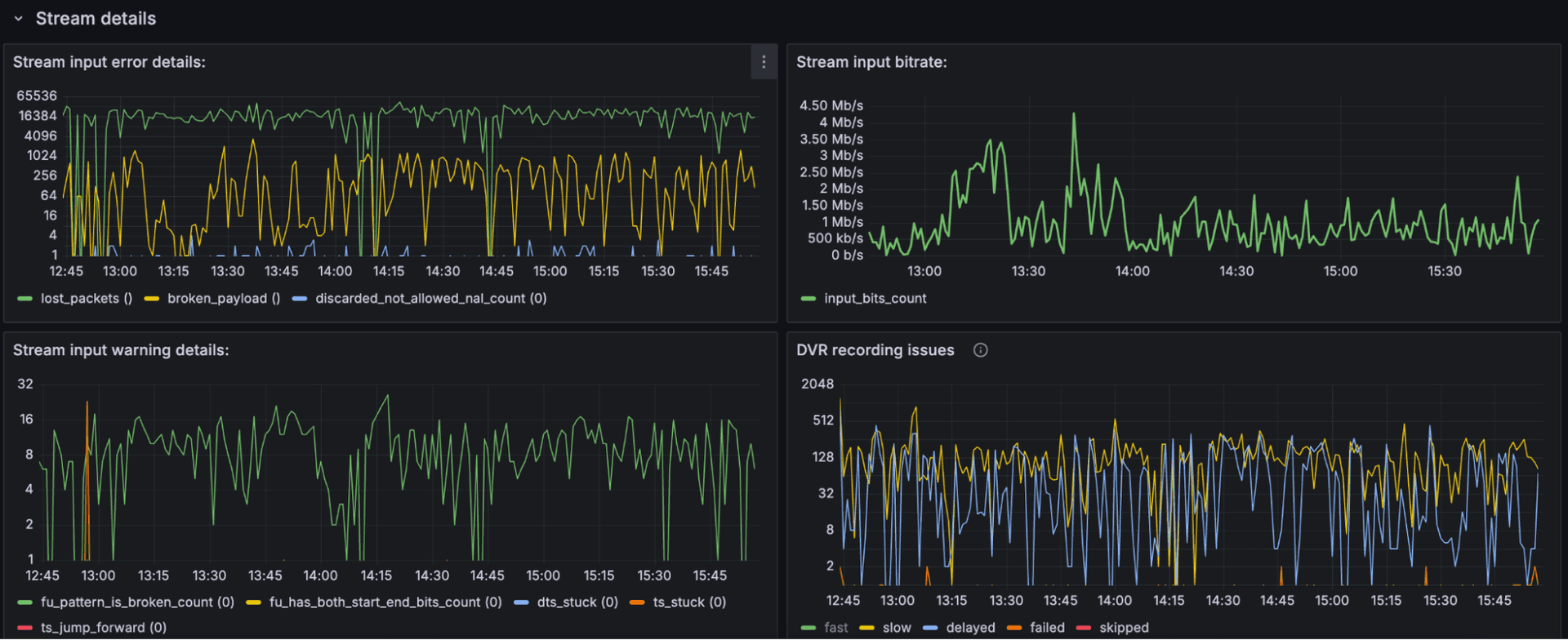
Stream input error details
These errors typically indicate issues with the network or the stream source itself.
Troubleshooting suggestions:
- Verify if a single server handles both input and output. Overloaded servers can introduce network errors.
- Inspect your network infrastructure or consult your content provider for upstream issues.
Full list of common errors:
lost_packets: packets lost during input.broken_payload: corrupted input payloads.dropped_frames: frames dropped during input.ts_stuck_restarts: connection restarts for TS issues (common in RTSP).desync: MPEG-TS synchronization lost.ts_pat: missing PAT (Program Association Table).ts_service_lost: loss of TS service.src_404,src_403,src_500: HTTP errors from source.crashed: input stream crashes.dropped_packets: packets dropped due to various reasons.no_signal: frame drops due to no signal.duplicate: duplicated frame data from slow input.ts_duplicate: identical frame timestamps.cpu_stall: frame drops from high CPU load.adaptation_broken: incorrect adaptation field in packets.ts_scrambled: scrambled TS packets.ts_pmt: missing PMT after 0.5 seconds.ts_cc: continuity counter errors.ts_tei: transport error indicator packets received.ts_psi_checksum: corrupted PSI checksum entries.broken_pes_count: PES packets started incorrectly.discarded_buffer_count: oversized ES buffers discarded.ts_crashed: crashes within MPEG-TS decoding.too_large_dts_jump: large jumps in DTS, requiring parser reset.errors_pid_lost: MPEG-TS PID losses.rtp_pt_reject: rejected RTP packets (wrong payload type).discarded_not_allowed_nal_count: disallowed NAL units in non-interleaved mode.
Stream input bitrate analysis
Stable incoming bitrate is essential. Sudden fluctuations typically indicate incoming stream issues.
Corrected errors (warnings)
Errors corrected or attempted to fix by Flussonic.
Full list of common warnings:
ts_stuck: connection restarts addressing TS issues.sr_ts_stuck: repeated RTP timestamps in RTCP SR packets.sender_clock_deviation: sender’s clock deviation from server time.ts_goes_backwards: timestamps jumping backward.ts_jump_forward: timestamps jumping forward.no_marker_mode_flag: decoder operating without marker mode.fu_pattern_is_broken_count: fragmentation pattern issues.fu_has_both_start_end_bits_count: FU header with both start and end bits.fu_end_then_middle_workaround_count: workaround occurrences for FU packet ordering.dts_stuck: identical DTS timestamps in consecutive frames.dts_goes_backwards: DTS timestamps rolling back incorrectly.dts_jump_forward: DTS timestamps jumping excessively forward.
DVR recording issues
These metrics identify DVR recording performance problems.
Key metrics:
- Fast: segments recorded faster than half their duration.
- Slow: segments slower than half but quicker than 90% of duration.
- Delayed: segments slower than 90%, indicating DVR delay.
- Failed: segments not recorded due to errors.
- Skipped: segments missed due to slow storage response.
Conclusion
To see how Retroview can help you dramatically improve service quality and reduce incident resolution costs in practice, read our case study.
Regular monitoring is critical to maintaining stream quality and viewer satisfaction. Analyzing detailed stream data regularly enables quick identification of recurring issues, proactive troubleshooting, and improved streaming reliability. Keeping streams monitored consistently ensures smoother viewer experiences and efficient management of streaming resources.