
Retroview statistics service
Online analyzer, monitoring, history of views, reports and online graphs
Hosted Monitoring Service
Retroview is a fully hosted service that provides comprehensive monitoring for your Flussonic Media Server infrastructure. No installation or maintenance required - we handle everything for you.
Works seamlessly with Flussonic Media Server to provide real-time insights into your streaming infrastructure.
Key Benefits
- โขNo installation or maintenance required
- โข24/7 monitoring and alerts
- โขAutomated diagnostics and recommendations
Who is Retroview for?
For Directors and CTOs
Video services are often undermonitored, leaving executives unaware of stream quality issues. Retroview provides clear visibility into system performance, helping you ensure your technical team is effectively managing your streaming infrastructure.
For System Administrators
Get a powerful tool that helps identify the root cause of streaming issues. Quickly determine whether problems originate from your provider or within your network, enabling faster problem resolution and better system optimization.
Operating System Monitoring
Retroview collects basic operating system metrics such as CPU load, memory usage, disk usage, and more.
CPU, RAM
CPU load and memory usage are fundamental metrics that need to be monitored to ensure server operability
GPU load
Tracking GPU load used for transcoding and analytics is a non-trivial task. Some hardware types don't support such measurements at all, but we've solved this problem for you.
Network usage
Streaming video is a real-time service, unlike API services. Network bandwidth is critical.
Disk usage
Disk operations must also meet real-time requirements. Reading delay means buffering in the player.
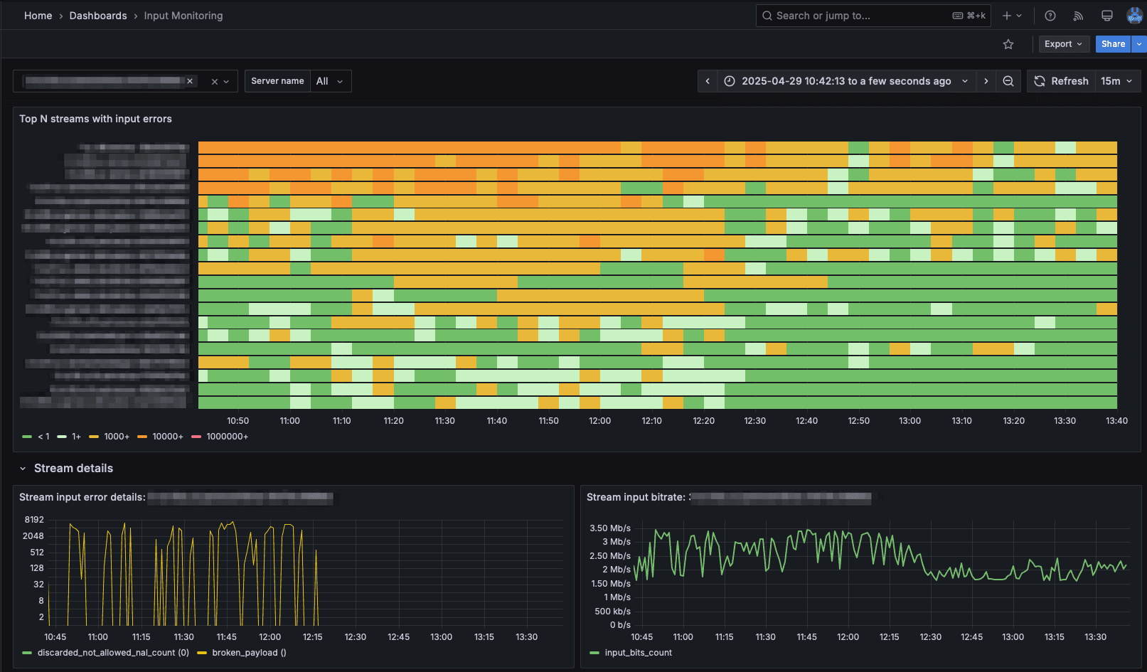
Input Stream Monitoring
Retroview provides comprehensive monitoring of various input stream protocols and standards, ensuring the highest quality of your incoming streams.
TR-101290 Validation
Advanced monitoring of DVB/ATSC streams according to TR-101290 standard. Detects and analyzes issues in PCR, continuity, and timing, ensuring broadcast-quality stream delivery.
SRT Packet Loss
Real-time monitoring of SRT protocol packet loss and recovery. Tracks latency, jitter, and packet loss patterns to ensure reliable low-latency streaming.
HLS MBR Stability
Continuous monitoring of HLS Multi-Bitrate stream stability. Analyzes bitrate switching patterns, segment alignment, and ensures smooth adaptive bitrate transitions.
SDI Frame Loss
Professional-grade monitoring of SDI input streams. Detects frame drops, timing issues, and signal quality problems in broadcast-grade video feeds.
RTP Packet Loss
Comprehensive monitoring of RTP streams with detailed packet loss analysis. Tracks sequence numbers, timestamps, and provides real-time quality metrics.
DTS Monotonic
Advanced monitoring of Decoding Time Stamps (DTS) to ensure proper video playback sequence. Detects and alerts on any non-monotonic DTS patterns that could cause playback issues.
Network-caused massive packet loss
This is how a network-caused massive packet loss may look on many streams when a customer is streaming and capturing over the same network interface.

Broken IP camera traffic
This is a screenshot from the Retroview UI. You can see that the IP camera is streaming but the video is completely messed up because of the bad network conditions. Camera is dropping part of traffic and this is causing the video to be unreadable.

Ready to Monitor Your Streams?
Contact our team to get access to Retroview and ensure your streaming infrastructure is always healthy.